〜第一弾として「神奈川県」における全体概況データを無料公開。医療モール軒数、立地アクセス、主診療科目構成、Google口コミ評価などを地図上で瞬時に把握可能に〜
医療モール経営の羅針盤を目指す株式会社マゼランメディカル(本社:東京都品川区、代表取締役社長:杉本哲哉)は、これまで四半期ごとに公開してきた国内医療モール市場統計レポートに加え、新たにMicrosoft Power BIを活用し、ユーザー自身がエリアや条件を絞り込んでデータを分析できる国内初の「医療モール市場動向ダッシュボード」を開発いたしました。
本サービスの第一弾として、「神奈川県」における医療モール市場統計データを用いた全体概況ダッシュボードをβ版として一般公開を開始。当面は無料で公開し、より良いサービス提供のため使い勝手や表示項目に関するご意見・ご感想を幅広く募集いたします。
静的なレポートから、動的な市場分析ツールへ
マゼランメディカルでは、独自データベースに基づいた「国内医療モール市場統計レポート(PDF版)」を四半期ごとに発行し、多くの医療モール開発・運営事業者様にご活用いただいております。一方、PDFでは「市区町村単位での詳細データが見たい」「診療科目の組み合わせ傾向を深掘りしたい」といった個別の分析ニーズに即座に応えることが難しい側面がありました。
そこで今回公開するダッシュボードでは、データをインタラクティブ(双方向)に操作でき、地図情報と連動して視覚的にエリアごとの市場特性を把握することが可能になりました。これにより、医療モールの開発・開業を目指す関係者が、より精緻なマーケティング分析を行うことが可能になりました。
医療モール市場動向ダッシュボード(β版:神奈川県)の特長
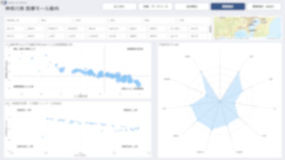
本ダッシュボードでは、画面上の地図やグラフをクリックするだけで、以下の情報が瞬時にフィルタリングされ、可視化されます。
1. エリア別詳細分析(件数・クリニック入居数)
神奈川県全域だけでなく、神奈川県が区分する横浜、川崎、横須賀三浦、県央、湘南、県西の6つの地域と市町を選択することで、そのエリアにおける医療モール軒数と、そこに入居する診療所数の総数を即座に把握できます。
2. 立地特性の可視化
「駅徒歩5分以内」「バス停前」など、医療モールの立地傾向をグラフ化。選択したエリアのモールがどのようなアクセス環境にあるかが一目でわかります。
3. 市場の成熟度がわかる「開業年」推移
エリア内の医療モールがいつ開業したかの時系列データを表示。成熟市場なのか、増加エリアなのかといったトレンドを把握できます。
4. 成功モデルを探る「主診療科目組み合わせ」
「内科+眼科+歯科」「内科+整形外科+歯科」など、医療モール内でどのような診療科目が組み合わされているかのパターンを集計。相乗効果の高いテナント構成のヒントが得られます。
5. 患者評価の見える化「Googleレビュー評価平均」
入居診療所のGoogle評価スコアの平均値を可視化。地域ごとの患者満足度や、評判の良い医療モールの特徴を質的な側面から分析可能です。
医療モール市場動向ダッシュボード(β版:神奈川県)の閲覧方法
本ダッシュボード(β版)の閲覧は、以下のURLよりメールアドレスをご登録いただくと、自動返信にて閲覧用URLをご案内いたします。
なお、より良いサービス提供のため、使い勝手や表示項目に関するご意見・ご感想を幅広く募集しております。いただいたフィードバックをもとに、機能改善およびアップデートを進めてまいります。
閲覧はこちら:
https://magellan-medical.com/dashboard20251210/
今後の展開
今回第一弾として公開した「神奈川県」における「全体概況」ダッシュボードβ版を皮切りに、順次公開エリアを拡大してまいります。
また今後は、将来推計人口・高齢化率・地価などのデータをもとに、そのエリアにおける医療モールの「需要推計」を可視化したダッシュボードも公開予定です。
「需要推計」画面イメージ

そのほか、マゼランメディカルでは全国の医療モールを網羅した独自データベースに基づく「国内医療モール市場統計レポート(PDF版)」や「国内医療モール経営実態 医師アンケート結果」を定期的に発表する予定です。今後も各種レポートの発行や、医療モール経営者へのインタビュー記事の公開などを通じて、医療モールの経営支援・施策提言に資する情報発信を継続してまいります。
本件に関するお問い合わせ
本ダッシュボードに関するご質問や、医療モール経営コンサルティングについてのお問い合わせは以下までご連絡ください。
株式会社マゼランメディカル 事務局(担当:渋谷) Email:info@magellan-medical.com







